Welcome to the
WalkMe Help Center
Please log in to continue
Please log in to continue
La descripción general de sistemas proporciona un estado de uso de alto nivel de todos los sistemas y aplicaciones de escritorio de una empresa. La gerencia puede ver todas las aplicaciones que utilizan sus empleados e identificar rápidamente cuáles tienen una tasa de adopción más baja o están siendo infrautilizadas desde una sola ubicación, lo que ayuda a tomar decisiones de alto nivel con respecto a los procesos y sistemas utilizados en toda una organización.
Descripción general de sistemas es el panel principal de Insights y la página de inicio predeterminada para todas las cuentas en Insights en insights.walkme.com.
Descripción general de sistemas es nuestro portal para la persona o el equipo de la empresa que posee el tema de la adopción digital en una organización y/o un departamento. Al configurar una cuenta que cumpla con éxito todos los requisitos, la pantalla principal de la cuenta de Enterprise Insights se convertirá en la Descripción general de los sistemas. Proporciona el estado de uso de alto nivel y una descripción general de todos los sistemas y aplicaciones de escritorio utilizados en toda la organización o un departamento.

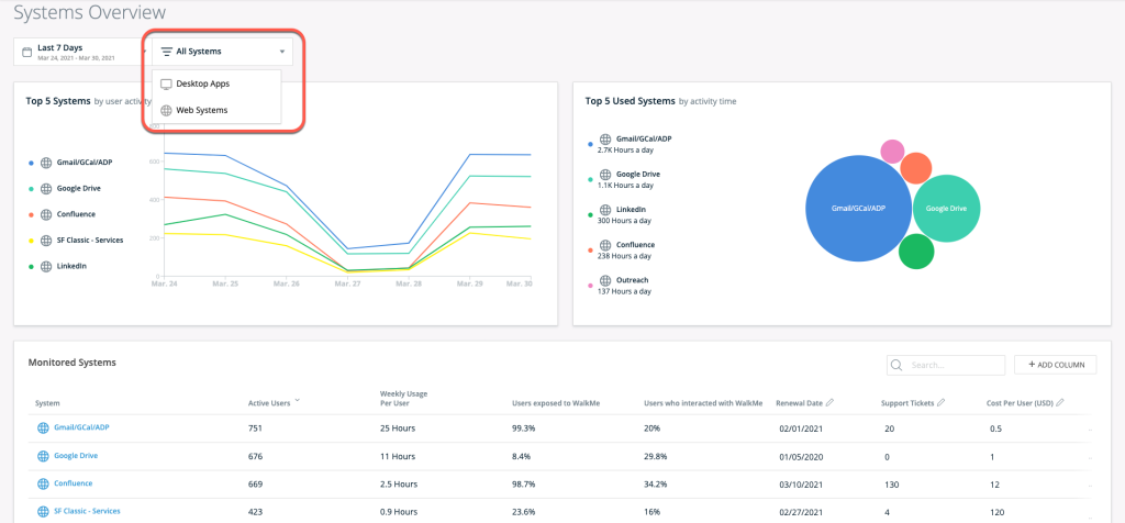
Utilizando el menú desplegable en la parte superior izquierda de la Descripción general de sistemas, puedes seleccionar un nuevo rango de fechas para los valores de datos. De forma predeterminada, se mostrarán los datos de la semana anterior:

Utilizando el menú desplegable del filtro de todos los sistemas en la parte superior izquierda de la Descripción general de los sistemas, puedes seleccionar si deseas mostrar Todos los sistemas, Sistemas web o Aplicaciones de escritorio.
En la parte superior izquierda de la página, puedes ver la tendencia de la actividad del usuario para los 5 sistemas web y aplicaciones de escritorio con el mayor número de usuarios activos.

En la parte superior derecha de la Descripción general de los sistemas, puedes ver los 5 sistemas y aplicaciones de escritorio con el mayor tiempo de sesión agregado por día para todos los usuarios.
Cuanto más largo sea el tiempo, más grande aparecerá el círculo por sistema.

Cada fila del sistema representa una cuenta de WalkMe bajo la cuenta de administración de varios sistemas.

Además de las cuatro columnas predeterminadas en la tabla de Sistemas supervisados, es posible añadir columnas "personalizadas" para enriquecer el panel con datos que sean significativos para tu caso de uso específico. Para añadir una columna personalizada
Una vez guardada, la columna aparecerá en la tabla de Sistemas supervisados.
Para editar los datos de la columna: haz clic en el botón editar en la parte superior de la columna o edita el valor directamente.
Ejemplos de columnas que pueden ser útiles para añadir: número de licencias compradas, departamento, propietario, centro de costos, fecha.
Al hacer clic en una fila del sistema, se navega a la vista de Insights para ese sistema específico.
Puedes utilizar el icono de configuración para navegar al Centro de administración para editar un sistema.
